Introducing Lens Loop: The World’s First Power Tool for LLM Application Developers
Today at Microsoft Ignite 2025, we’re introducing something new — a product we believe every serious LLM application developer will soon keep open all day next to their editor.
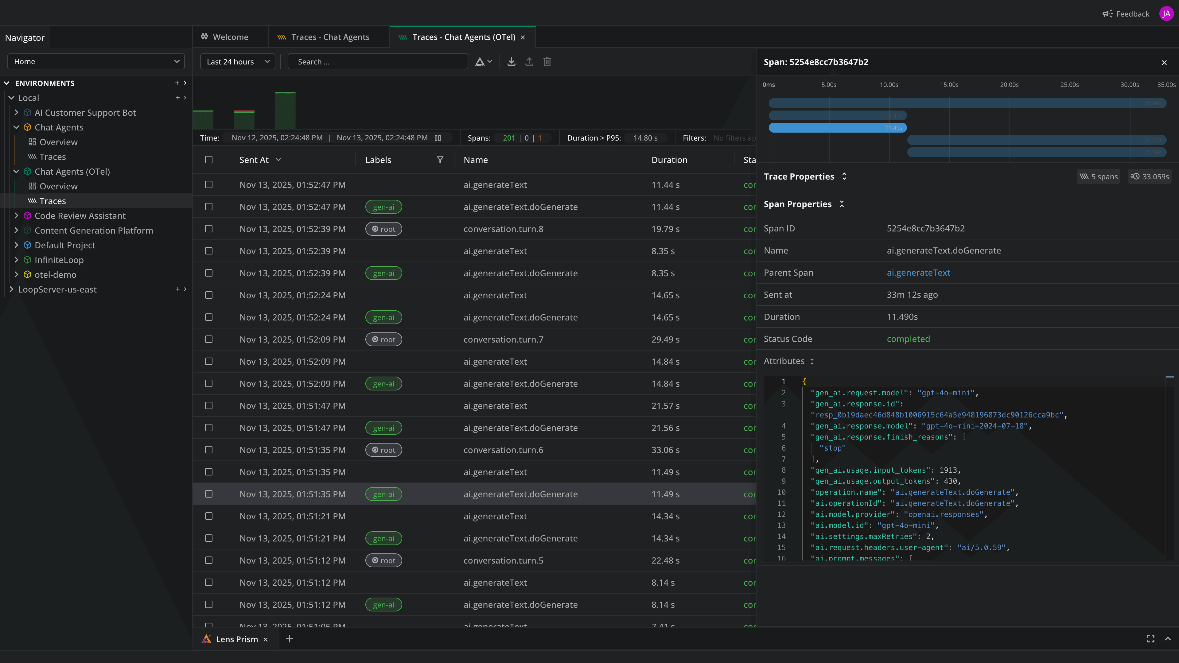
Meet Lens Loop: the first IDE purpose-built for observing, debugging, and improving LLM-powered applications. Designed for developers and powered by OpenTelemetry, Loop gives you full visibility into every model call so you can ship AI features with confidence instead of guesswork.
LLM Applications Are Still a Black Box
If you’ve ever debugged an LLM workflow, optimized a prompt, chased down latency spikes, or wondered why something suddenly costs 3× more, you already know the pain.
Traditional logs and APM tools weren’t built for prompts, tools, reasoning steps, or model behavior. They tell you that something happened — not why. So teams fall back to screenshots, printouts, copy-paste prompts, and “just run it again.” That doesn’t scale when you’re building real AI products.
Lens Loop changes that.
Loop turns every LLM interaction into rich, structured traces so developers can:
- Observe what actually happened
- Understand why it happened
- Improve workflows with real data
This is the visibility layer AI development has been missing.
Meet Lens Loop IDE
Lens Loop is your second screen for working with LLMs — an IDE built for the realities of modern AI development.

From your first prototype to production-scale traffic, Loop gives you one developer-first workspace to:
- Observe LLM behavior in real time
- Understand bottlenecks, anomalies, and cost drivers
- Improve prompts, models, and agent flows with confidence
If you build LLM-powered applications, this is the tool you’ve been waiting for.
What You Can Do With Loop
Loop is built around a simple principle: LLM application developers need to Observe, Understand, and Improve — continuously and with complete clarity. Here’s what Loop unlocks:
Observe: See Exactly What Your AI Is Doing
LLM applications are multi-step, multi-tool, dynamic systems. Loop reveals the full picture:
- Every LLM call, retry, and intermediate step
- Tool invocations, RAG retrievals, and chain-of-thought-style behavior
- Cost, tokens, latency, and parameters — all captured automatically
- End-to-end traces via OpenTelemetry, locally or remotely
No more guessing. No more scattered logs. Just a live, developer-friendly view of everything your AI is doing.
Understand: Find the Root Cause — Fast
Loop helps you make sense of the complexity:
- Visual waterfalls expose bottlenecks and dependencies
- Trace views highlight anomalies and quality issues
- Insights surface outliers, spikes, percentiles, and trends
- Cost and token analysis reveals where the money goes
Instead of staring at logs, you get answers.
Improve: Make Better LLM Features
Loop gives you a structured, data-driven way to improve your AI system:
- Remix traces with new prompts, models, or parameters
- Compare outputs side-by-side
- Use Prism AI for diagnostics, QA, and pattern detection
Your entire optimization workflow becomes faster, clearer, and repeatable.
Why It Matters
Serious AI products need real observability.
- Logs don’t tell you how your model reasoned
- Metrics don’t explain why a prompt behaved differently
- Dashboards don’t help you compare two versions of a workflow
Loop gives developers the observability and debugging superpowers that LLM applications demand. This is how reliable AI features get built — with clarity, not luck.
Pricing & Availability
Lens Loop launches today in a limited Closed Beta, with full live demos available at the Lens booth at Microsoft Ignite. Because this is a brand-new category, we want early adopters to experience the full power of Loop — and help shape the product as we prepare for GA.
Free for Your First Year
Closed Beta participants receive one full year of Loop Pro at no cost — the complete product with no limitations. This includes:
- Full LLM trace visibility
- Cost, latency, token analysis
- Replay & comparison
- Prism AI
- Local + remote capture via Loop Server
No lite version. No paywalls. Just the full experience — in exchange for your feedback. For deeper feature-by-feature breakdowns, visit our website.
How to Request Closed Beta Access
Loop is available today — but access is limited. This is your chance to:
- Be among the first developers to use a new category of tool
- Influence the direction of Loop before GA
- Bring real observability to your AI development workflow
- Get one year of Loop Pro completely free
Sign Up for Closed Beta to request access.
Ready to See Inside Your LLM Application?
AI development is evolving fast — but developer tools haven’t kept up. Lens Loop gives you the clarity you’ve never had before: full visibility, real understanding, and a systematic way to improve every part of an AI application.
This is the start of a new category — a power tool for LLM application developers.
Whether you’re building your first AI feature or operating an LLM system at scale, Loop has one mission: Turn your AI from a black box into a glass box.
Visit our website to learn more or sign up for closed beta!
